
想知道自己每天在电脑的各种应用、网页或游戏上花了多少时间吗?如果需要的话就可以试试小编今天带来的这款 Timefibers AI时间追踪软件,可以帮助您自动统计在应用程序和网站上花费的时间,还可查看某个特定程序的使用时长,非常方便您更好的评估自己的日常工作效率。
软件功能
安全稳定
Timefibers客户端应用程序可在计算机的后台安全运行。
计时器
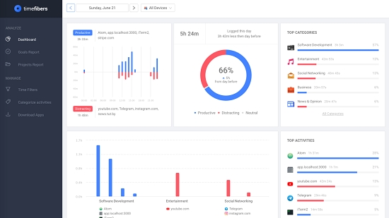
跟踪在应用程序和网站上花费的时间,为您提供一天的准确情况。
分析学
根据您的活动为您提供详细的报告和数据。

软件特色
努力获取工作日的全貌。
屏幕活动跟踪和分类
Timefibers是一种创新的解决方案,可以自动捕获您的屏幕活动,并自动将您花费的每一分钟归因于正确的类别。
屏幕活动
生产力脉冲
生产力脉搏报告
活动会自动分为预先定义的类别,内置的生产力得分涵盖了数千个网站和应用程序。您可以自定义类别和生产率得分,以满足您的需求。
目标,项目,时间筛选等等
Timefibers Premium Plan带有另一个很酷的功能,例如项目和关键字报告,目标和实时通知,高级时间过滤器和趋势报告。
好了,今天的Timefibers(AI时间追踪)分享就到这里了,想要下载更多软件就来万能驱动网,快快收藏吧,更多精彩不容错过!

版权声明:Timefibers(AI时间追踪)所展示的资源内容均来自于第三方用户上传分享,您所下载的资源内容仅供个人学习交流使用,严禁用于商业用途,软件的著作权归原作者所有,如果有侵犯您的权利,请来信告知,我们将及时撤销。
软件下载信息清单:
| 软件名称 | 发布日期 | 文件大小 | 下载文件名 |
|---|---|---|---|
| Timefibers(AI时间追踪)安装包 | 2026年4月3日 | 58.93MB | timefiberssetup.zip |
软件评论